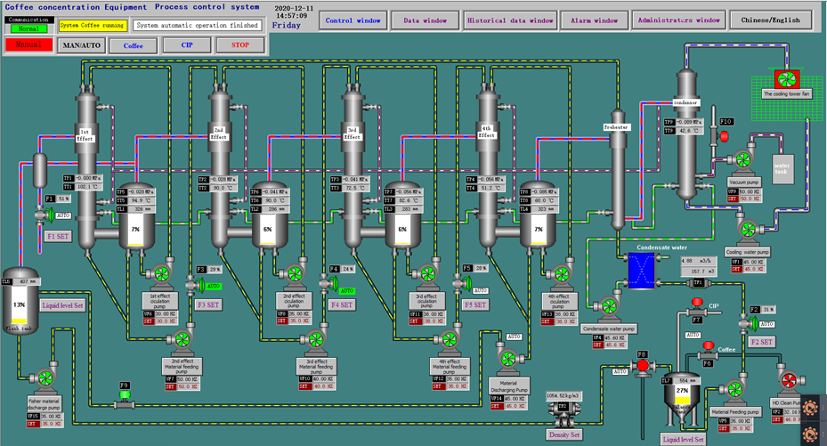
4-Effect TVR Evaporator for Instant Coffee Production
Project: Instant Coffee Production
Location: Indonesia
Equipment: Four-effect TVR Falling Film Evaporator
Working Medium: Coffee Extract
Treatment Capacity: 22,000 kg/hr
Inlet Concentration: 4–5 °Brix
Outlet Concentration: 45 °Brix
Unit Steam Consumption: 1 ton of steam evaporates 3.9 tons of water


